MSSA – Mobile Satellite Services Association
Overview
The Mobile Satellite Services Association is a non-profit industry association formed in February 2024 to advance global mobile connectivity for Direct-to-Device (D2D) and Internet of Things (IoT) services. Founded by satellite industry leaders Viasat, Terrestar Solutions, Ligado Networks, Omnispace, and Space42 (formerly Yahsat), MSSA brings together a growing coalition of companies working to integrate terrestrial and non-terrestrial networks for seamless connectivity worldwide. The association counts major names like Ericsson, Qualcomm, Capgemini, and CGI among its members, and has established collaborations with the European Space Agency (ESA), GSMA, and CITEL.
What brought us together
MSSA needed a professional web presence that could communicate their complex mission in an accessible way, showcase their growing membership, highlight industry events and press coverage, and provide member resources. I’ve been working with the MSSA team since before the site launched, collaborating with designer Jim Snyder of Colotera Design and coordinating directly with Heather Chesterman of Inventures. Over the course of nearly two years, I’ve logged over 71 hours of development, content management, SEO optimization, and ongoing maintenance on this project.
Key Accomplishments and Contributions
Custom Divi Theme Build and Ongoing Site Development
I built the MSSA website from the ground up using WordPress and the Divi theme, working alongside Jim Snyder at Colotera Design who handled the project and visual direction. The initial build in early 2024 included creating the Board member page with bios and headshots, the News & Events section, and the homepage layout. From there the site has continued to grow. In mid-2025, I built a dedicated White Paper landing page with a custom header carousel, working through several rounds of design input from Jim before it went live. That same summer, Heather asked about adding a blog, so I created the Insights page along with a custom blog template and got the first posts published in August 2025. In early 2026, I added a Committees & Chairs section. Along the way, I’ve built and refined membership tables, the Filings page, the Partners section, the Technical Documents area, a newsletter archive, and the contact form – each one driven by a specific request from the MSSA team as the organization’s needs evolved.
Press Releases, News, and Content Publishing
The most consistent part of my work with MSSA has been publishing content. The association is active in a fast-moving industry, and keeping the site current matters to their credibility with members and partners. I started building the Press Release page structure back in March 2024, spending several hours getting the layout and formatting right. Since then, I’ve helped the MSSA team publish dozens of press releases – both MSSA’s own announcements and member press releases from companies across the coalition. I’ve also maintained the In the News section, added event listings, posted newsletters (including researching how to integrate Mailchimp content directly into the site), uploaded regulatory filings to the Filings page, and added videos. Some of this content involves Spanish-language versions of press releases for MSSA’s Latin American outreach through CITEL. The requests typically come via email, and turnaround is usually the same-day.
SEO, Analytics, and Site Performance
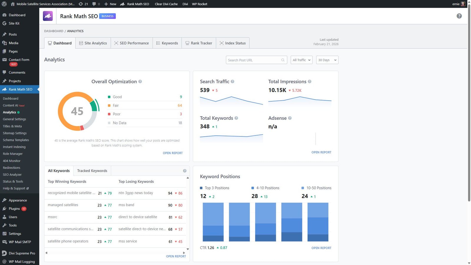
I set up the full SEO and analytics foundation for the MSSA site in September 2024, installing Rank Math Pro, creating the Google Search Console property, and setting up Google Analytics. Both SEO and analytics have been recurring monthly tasks ever since. The Rank Math work involves reviewing page scores, implementing SEO recommendations, running the SEO Analyzer, and handling 404 redirects. The Google Analytics reporting provides the marketing team with a monthly performance snapshot they can use without logging into dashboards.
In early 2026, site speed became a focused effort. I ran a GTMetrix analysis in January to establish a baseline, then worked through a series of optimizations – downsizing videos and images to reduce page weight, and ultimately replacing the homepage video with a static image Jim supplied when the download size was still too high. That brought the GTMetrix grade up to a C (from E), at which point I confirmed with Heather about purchasing WP Rocket as a caching plugin. Once approved, I purchased, installed, and configured it. The GTMetrix score when from a C to a B.
Ongoing WordPress Maintenance and Client Collaboration
Beyond the feature work and content publishing, I provide continuous WordPress maintenance and support for the MSSA site. This includes keeping WordPress core, plugins, and themes updated, monitoring for issues reported by users or flagged by Heather, managing member logo replacements as new organizations join the coalition, handling image sizing and optimization, and making the kinds of small adjustments that keep a site running smoothly. I also looked into accessibility compliance early on at Heather’s request, covering standards for the US, Canada, and Europe. The working relationship involves regular email coordination with Heather on content and site updates and collaboration with Jim at Colotera Design on visual elements. We use a shared Todoist project to track tasks and document progress, including attachments like GTMetrix reports and screenshots that keep everyone aligned on what’s been done.
Customer Feedback
Related Links
Ernie has been a reliable partner since we launched the MSSA website. He understands how our organization works and what we need – whether it’s getting a press release posted quickly before an event, building out a new section of the site, or walking our marketing team through analytics. He’s responsive, keeps things running smoothly, and makes it easy for us to keep the site current as our membership grows.
Customer Website: MSSA Homepage
About Us: https://www.mss-association.org/about-us/
News & Events: https://www.mss-association.org/news-events/
Events: https://www.mss-association.org/events/
Contact: https://www.mss-association.org/contact/
MSSA on LinkedIn: Mobile Satellite Services Association
ESA Partnership Announcement: ESA.int
About the Site
The website mss-association.org represents the Mobile Satellite Services Association (MSSA), a non-profit industry association advancing global mobile connectivity for Direct-to-Device (D2D) and Internet of Things (IoT) services. Launched in February 2024 by founding members Viasat, Terrestar Solutions, Ligado Networks, Omnispace, and Space42, the association brings together satellite operators, mobile network operators, chipset vendors, and government stakeholders to build an integrated future where satellite connectivity seamlessly extends mobile coverage worldwide.
Content Offered:
- Industry News and Press Releases: Regularly updated coverage of MSSA announcements, member news, and industry developments
- Events Calendar: A listing of industry conferences, speaking engagements, and MSSA appearances worldwide
- White Papers and Technical Documents: Downloadable publications including reference architecture documents and spectrum analyses
- Regulatory Filings: A library of MSSA’s submissions to regulatory bodies
- Member Directory: A visual showcase of the association’s growing roster of global industry members
- Insights Blog: Articles and commentary on developments in the D2D and satellite connectivity space
- Membership Information: Details on membership benefits, tiers, and the process for joining the association
- Board and Committee Profiles: Biographies of MSSA leadership and the association’s committee structure
Approach:
MSSA takes a collaborative, coalition-driven approach to advancing the integration of satellite and terrestrial mobile networks. Rooted in principles of open architecture, open standards, and industry collaboration, the association provides a neutral forum where competitors and partners alike can work together on the technical standards, regulatory frameworks, and business models needed to make Direct-to-Device connectivity a global reality. Their work emphasizes leveraging existing L- and S-band MSS spectrum that is already allocated and licensed, reducing barriers to deployment while respecting national sovereignty and telecommunications infrastructure.
Member Experience:
MSSA’s membership has grown steadily since launch, expanding from the five founding members to over twenty organizations including major names in satellite communications, wireless technology, and network infrastructure. The association’s participation at industry events like Mobile World Congress, the Space Symposium, and SATELLITE conferences has raised its profile as a leading voice in the D2D space. Strategic partnerships with the European Space Agency and GSMA further reflect the credibility and reach of the organization.
To learn more about MSSA and their mission to advance global mobile connectivity, visit mss-association.org.




